
5 Steps for Dealing with Social Media Negativity
It’s essential to create a clear and concise policy for what to do when you encounter negativity on your social media so you can tackle it before it becomes a problem for your business.
Sentiment analysis is the process of collecting and analyzing information related to how people talk about your brand on social media and to determine the emotional tone behind that message.
Are your customers (and potential customers) talking positively about your brand on social media? You could do a quick scan of your comments, tagged posts, and other mentions to see what they are saying about you and what the general sentiment is, but that would take up quite a bit of time and likely wouldn’t get you the results you’d like.
Sentiment analysis is meant to help you understand how your brand is perceived; it’s an automated process that collects and analyzes information related to how people talk about your brand on social media and determines the emotional tone (positive, negative, or neutral) behind that message.
To conduct a sentiment analysis, social media monitoring tools use natural language processing (NLP) and machine learning (ML) to analyze and classify the sentiment expressed in social media posts and comments, and decipher if a message is positive, negative, or neutral.
Social media monitoring (also known as social listening) is the process of listening out for social media conversations relevant to your brand, and sentiment analysis can aid in forming a general idea of the emotions (positive, negative, or neutral) tied to your brand on social media.
Sentiment analysis can be used to cut through the noise to find the most important information, which makes it a key part of a social media monitoring strategy.
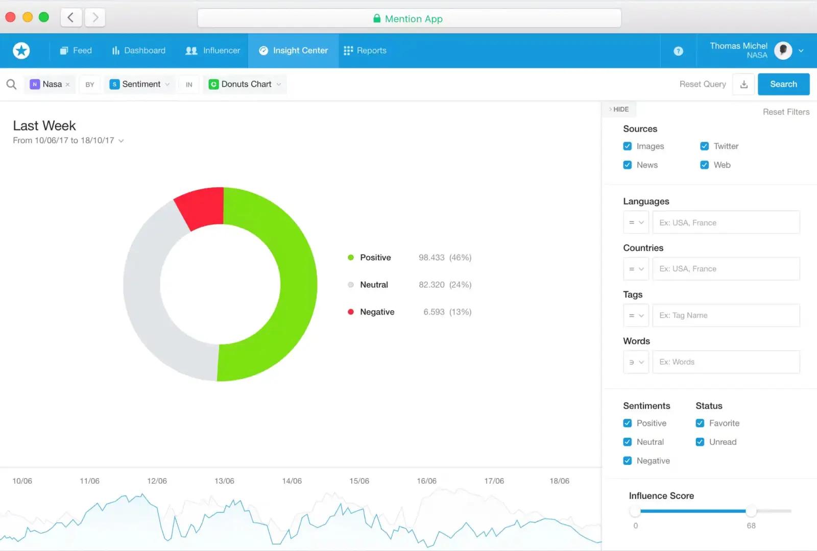
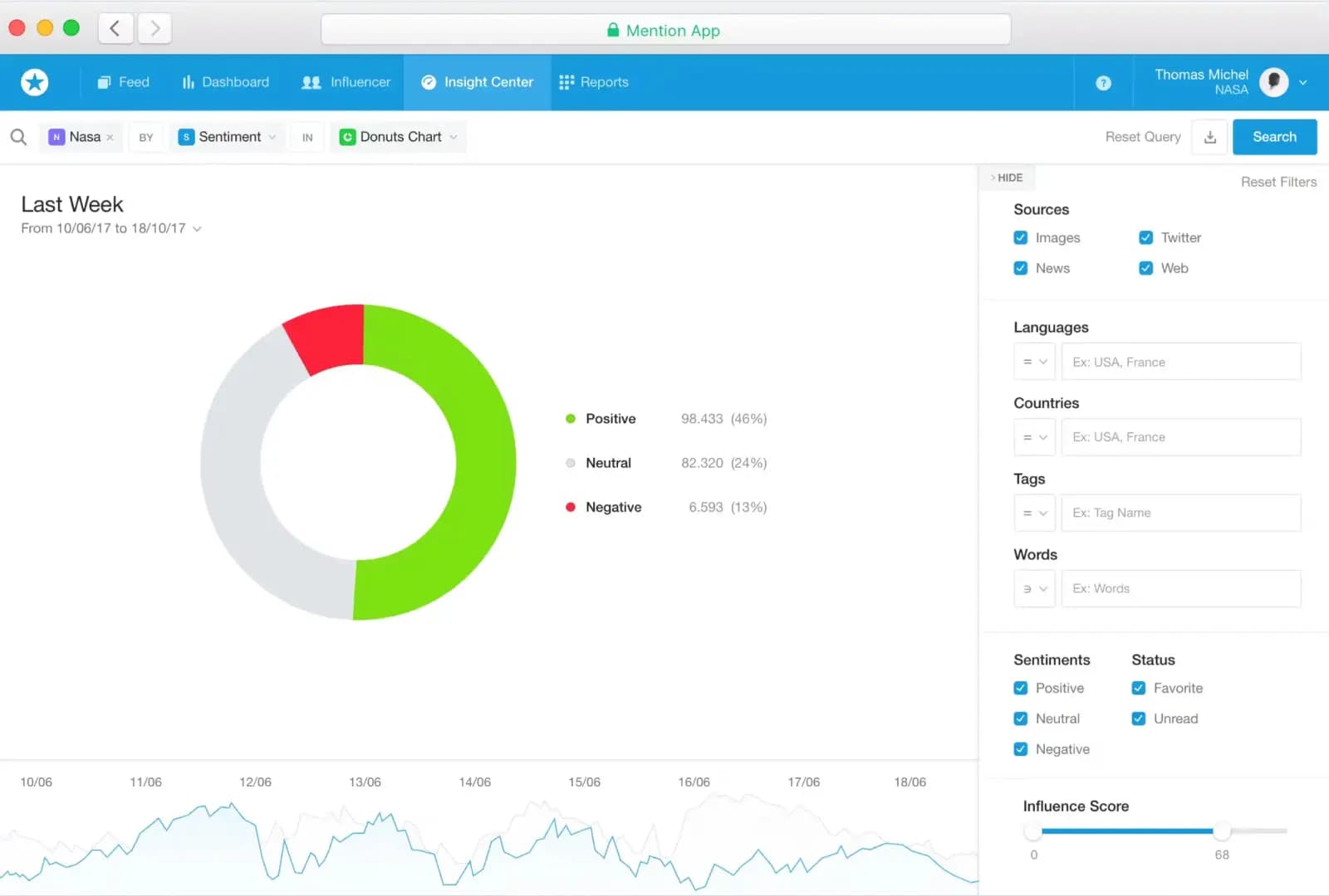
Below you can see an example from Mention of how sentiment analysis looks like within a social media monitoring tool. As you can see, sentiment analysis is shown through charts and graphs that benchmark your social sentiment.

Most business owners and marketers will say that the most important thing to the success of your business is to listen to your customers – and we couldn’t agree more. Ultimately, sentiment analysis can help your business succeed by giving you the tools to listen in to what your customers are saying. But the benefits don’t stop there:
Sentiment analysis is often used within customer service teams. Since these teams work incredibly close with customers on social media, they hear from their most vocal users about what features or products need improvement. Sentiment analysis can help them analyze customer feedback, collect common complaints, and identify gaps in their product or service offerings.
An example of sentiment analysis can be found with Yewo, a social-impact jewelry company; they received a lot of customer complaints that the brass on their jewelry tarnished over time. Thanks to sentiment analysis, they decided to upgrade from brass to gold-plating, ultimately making their customers happy and improving the product.

It’s essential to create a clear and concise policy for what to do when you encounter negativity on your social media so you can tackle it before it becomes a problem for your business.

Easily find and join relevant conversations about your brand with these 20 best social media monitoring tools for small and medium businesses.

Expert tips for how small businesses can handle replying to social media comments. Should you reply to every comment? How quickly should you reply? What about the negative comments?